cloudflareで300ms→200msにttfb/rtt改善してる模様(最後の方ちょびっと下にガクっとなってるとこ)
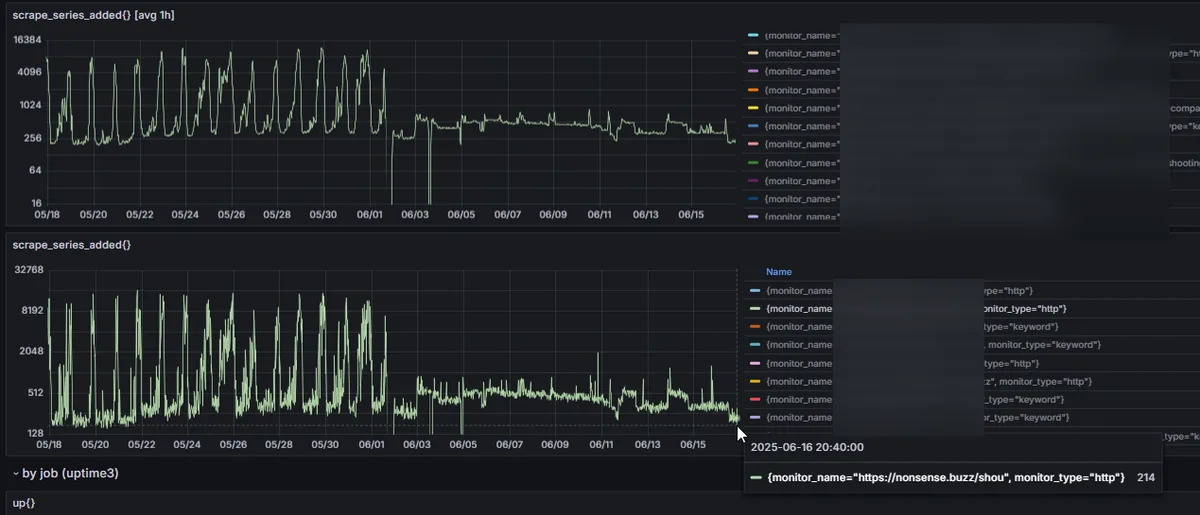
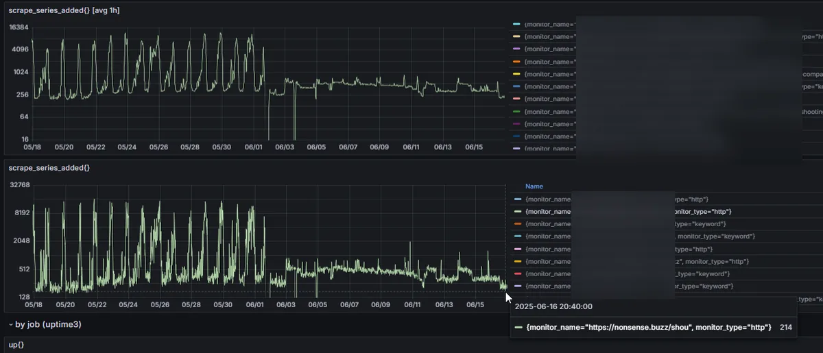
ちなみに6/1あたりまでがpfsense+pppoe環境で、6/1にバッファロールーター運用(ipv4→IPoE)に遷移、6/3に自宅インフラ改善+yamaha rtxルーターに遷移、って流れ。
なおrtxルーターにしてからむしろ遅くなってるのがほんと理解できないんだが、tunnelingあたりが関与しているのか、ここはまじで分からないから課題。だが正直ネットワーク好きでもなんでもないから理解はしたくないししなくていいことを祈るばかりなのだが。
どちらにせよcloudflare優秀そうなので全部プロキシ通しちゃったらあんま気にする意味はなくなる。そもそもここ(自宅)の地理条件があれだしな…cloudflareは想像してた通り効きやすいかもしれない。
