google/bing/duckduckgoのsearch engine suggestionsのtracking/visualization tool
昨日今日で作った

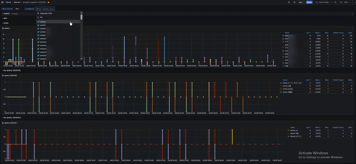
検索エンジン/serpサジェスト結果の変化をデータ収集・モニタリング・監視してビジュアライズします。
例えばこれはgoogle.com(chrome/ja) -> "chatgpt"のsuggestions

全世界のSEO専門家が欲しがりそうな出来栄えに恍惚。
いつもながら、買収したいとかあれば知らんけど千万くらいで全然売れるのでお声がけください。