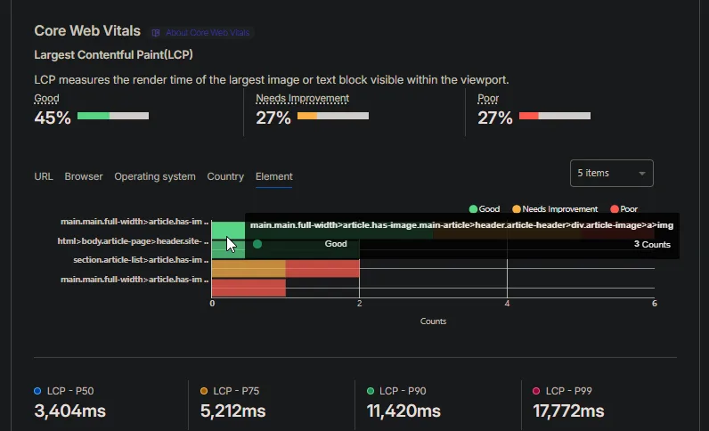
cloudflareのRUM分析、cwvをcssセレクタまで見れるのすげーな。これ普通に便利すぎると思う。時間ある時サイト個別でちゃんと見たい 