2024.10.21

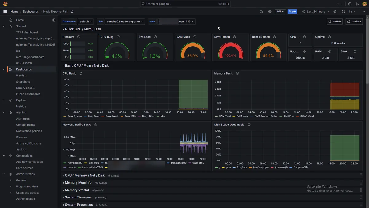
grafana。prometheus/node_exporterとNode Exporter Fullダッシュボードを組み合わせ。
windowsでもlinuxでも作れます。
これが本来のgrafanaの使い方だよな…オブザーバビリティ。僕みたいなNLPとかnginxのアクセス分析とか使い方はちょっとアウェイ。
データ量がすごい。重そう……ここまでリッチだとnetdataとどう違うんだってなってしまうな。シンプルさはもはやない…

prometheus/node_exporter: Exporter for machine metrics