2024.11.15

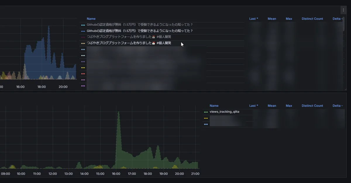
Qiitaとかの閲覧数トラッキングは今こんな感じ。
一昨日くらいに、note .comのも実装して今はジモティーとqiitaとnoteをトラッキングしてる感じになっている

見やすいよね。我ながらpromqlの書き方も2ヶ月で上達したと思う。
ちなみにqiitaに関してはスクレイピングじゃなくてapi使ってる。page_views_countを取る。

noteは先刻触れたけどビュー数はpv数というよりインプレッション数であったらしいという事実により当てにならない。
ジモティーもcurlとかgooglebotとかクローラーも全部カウントに含めてしまうので信頼しづらい
グラフも見てるところ、qiitaの閲覧数推移がいちばん安定している(オーガニックアクセスが判別できる)と思う。