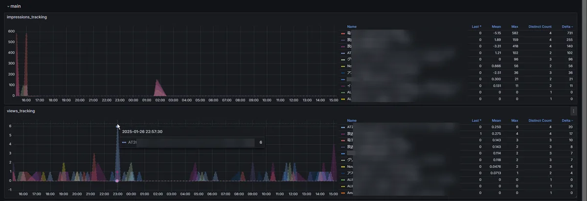
メルカリの閲覧数、いいね数、インプレッション数の推移トラッキング。 