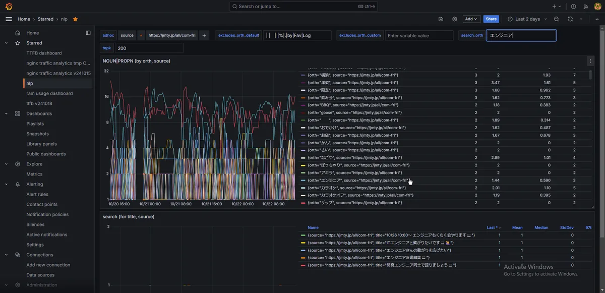
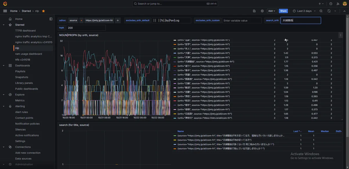
grafana。2日以上はデータ溜まったので見返ししてみた。
興味深いと思った単語の抜粋(ジモティー > 全国 > 友達)
エンジニア

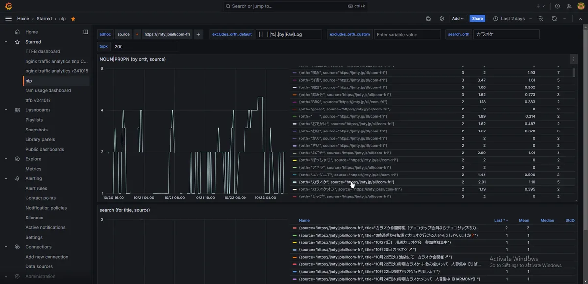
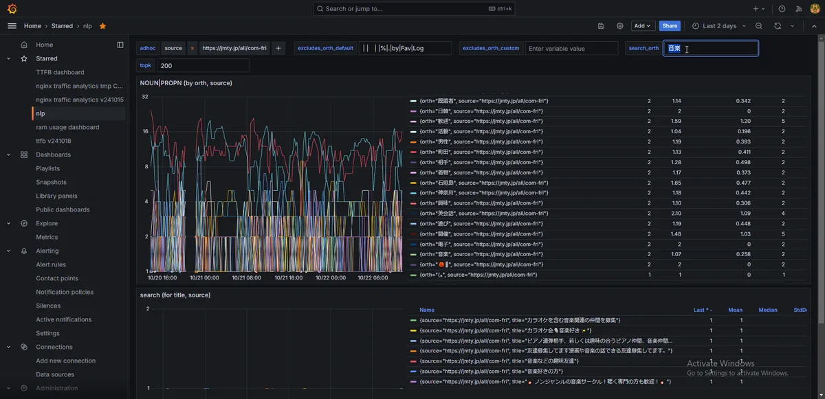
カラオケ多い
せめてジャンル(ボカロなのかkpopなのか演歌なのか)は分けた方がいくない?
て言いつつ"英語(スペイン語)カラオケやってみませんか?"みたいな投稿したらおもろそう思った。絶対濃い人集まる

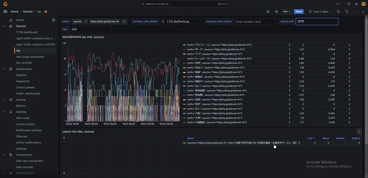
直近2日で"哲学"が出るとは。札幌…。"哲学サークル"ってはあるけど、哲学カフェ流行ってほしいな。英会話とか要らないから。というか英会話カフェは英会話バーと言い直したほうがいい。陰キャが現地で潰れる。

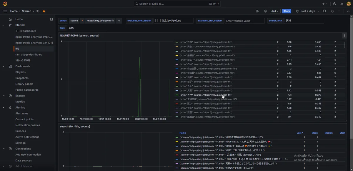
天神がどこか知らないけど随分具体的だな。"大阪"より多いの面白い

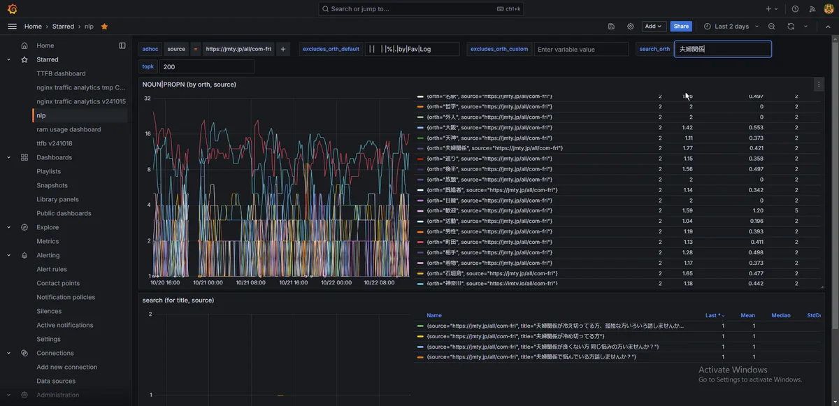
夫婦関係。
"冷めきってる" "悩んでる" "良くない"
なるほど

ピアノ連弾は具体的で好き

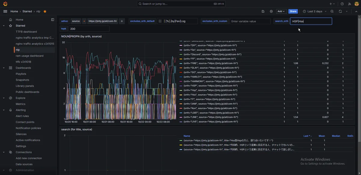
HSP。HSP好きだよな皆。
