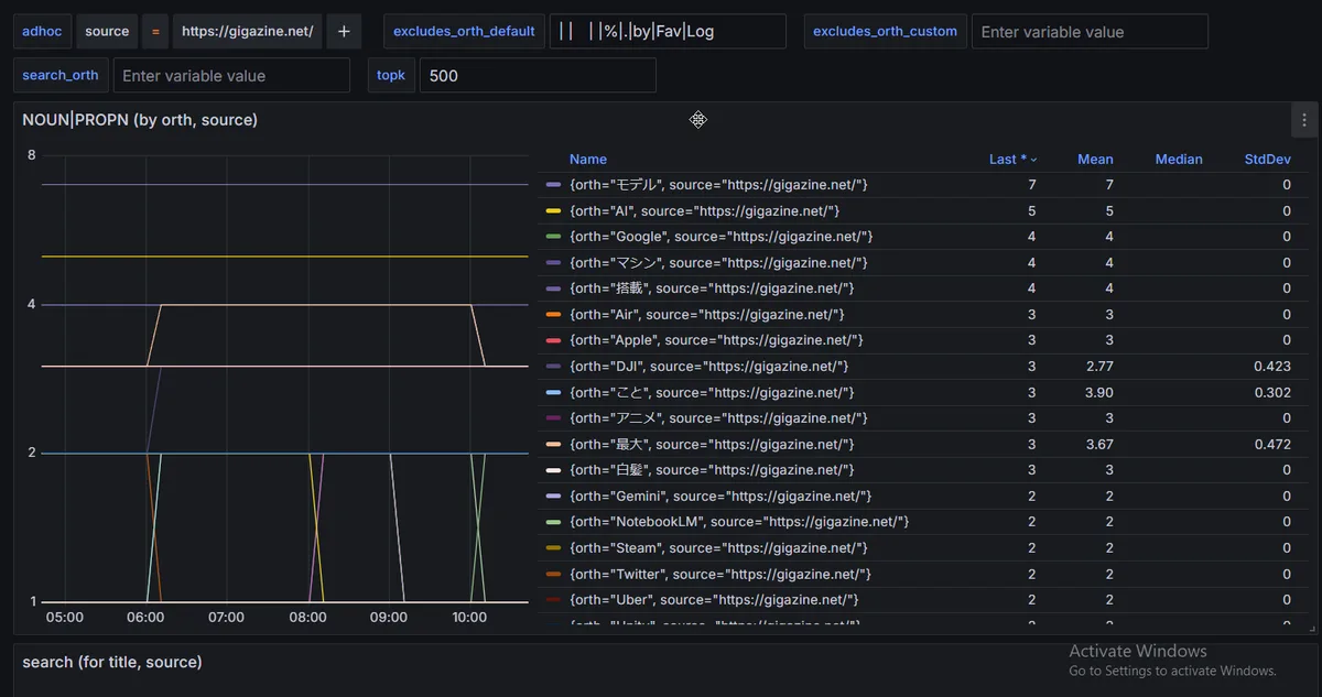
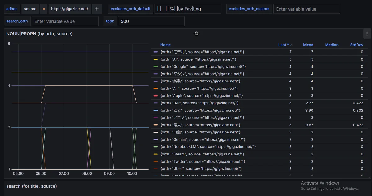
grafana。半日経ってデータもちょっと溜まったので
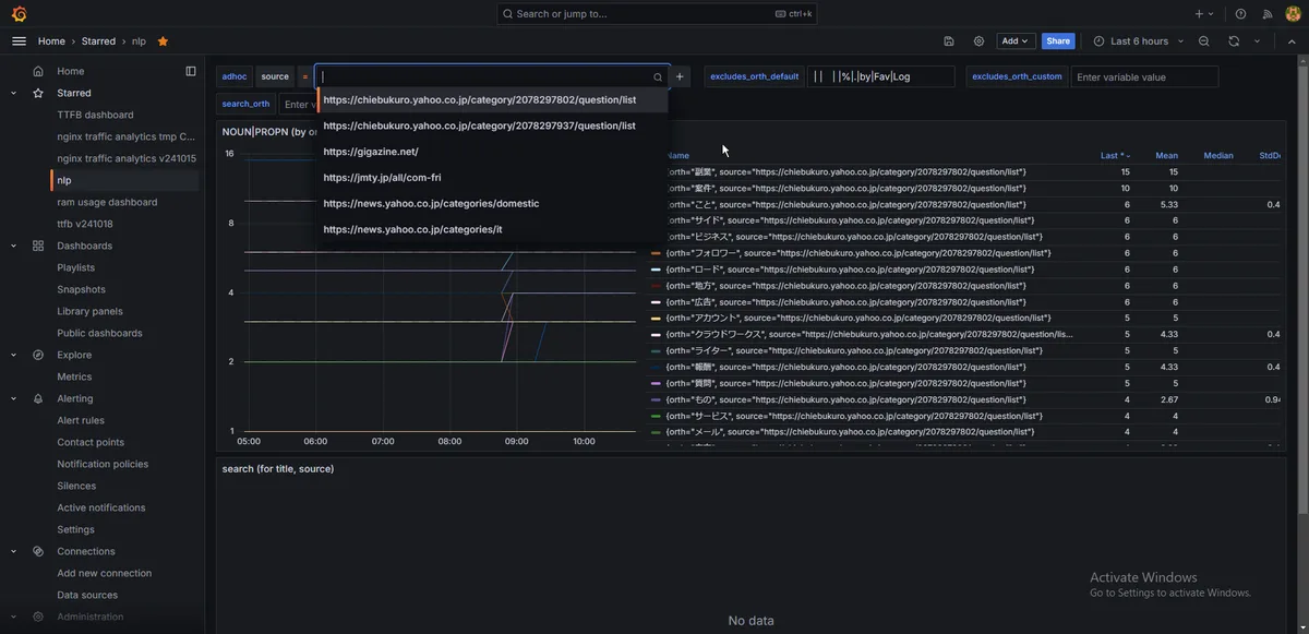
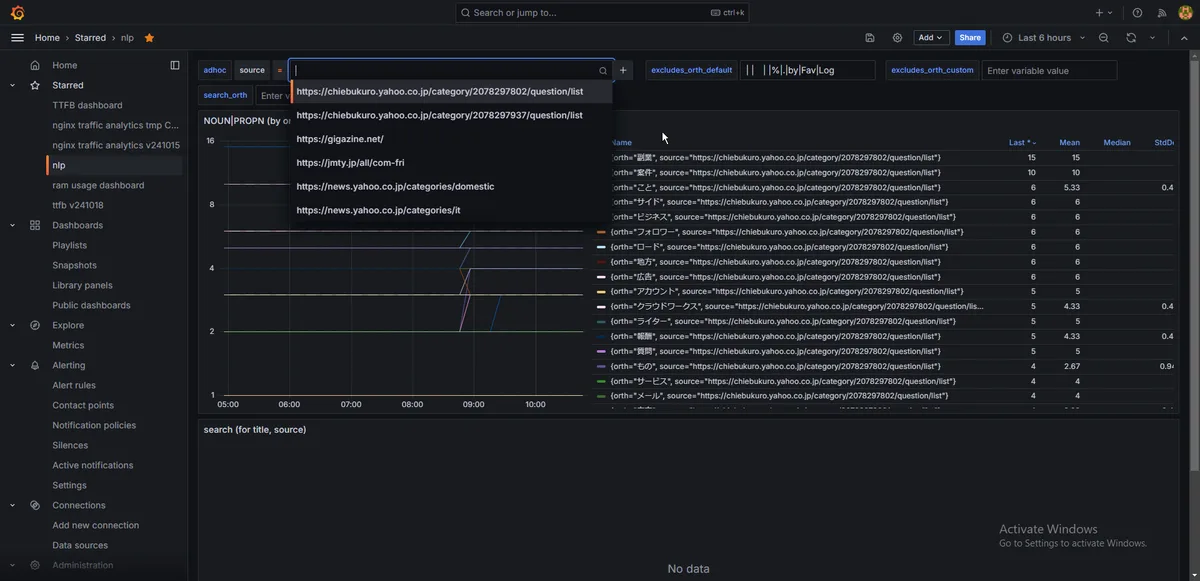
知恵袋 > ビジネス・SOHOカテゴリ

あんまり変化がないね。データソースの問題と思う
あんまり動かないっぽい
ちょっと信頼性低いかも
例えば"クラウドワークス"ってあるけどこれは一人(1件)だけのが反映されてる
まあここの数値入れ方よくないんだけど。prometheusのアグリゲーション上こうなってしまう。まあtodo
gigazine

ジモティー > 全国 > 友達

これが一番揺れてる。まあ他のニュース系とかと比べて流動性は高い。フロー情報性が高いと言える

例えば"募集"と"友達"は相関性が高そうと見て取れる
見なくても分かるけど
データに出てるってことで。
まあもうちょい観察が必要だな、いづれも
2週間くらいは取ってみないと