2024.09.03

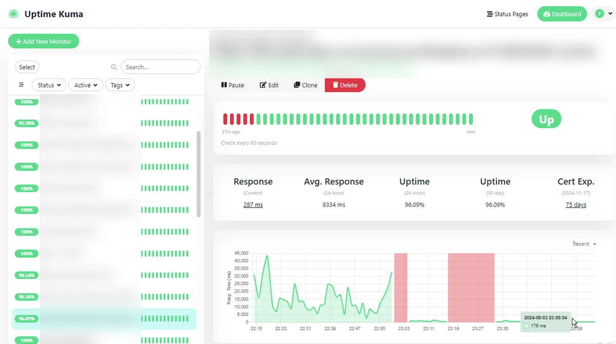
激遅だった3000記事メディア
最適化してまあ早くできた。.nextも16gbから4.4gbになり
←が施策前、→が施策後

拡大して切り替わりを見てみても分かりやすい

#53fda28e