prometheus/grafanaをセットアップ。
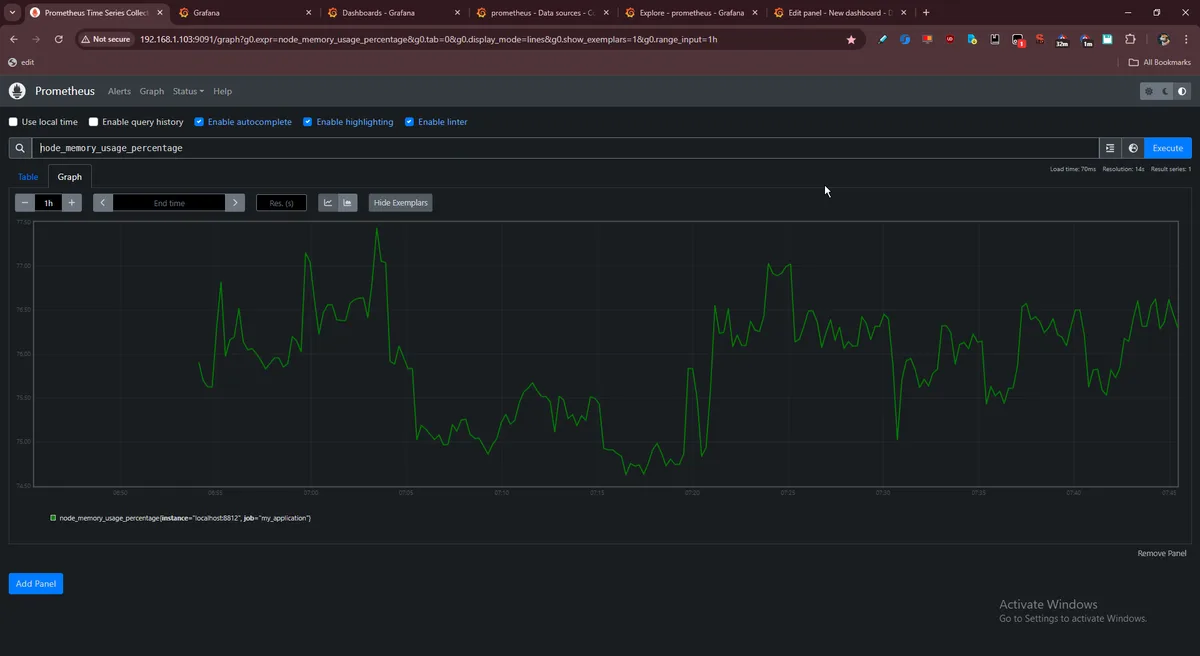
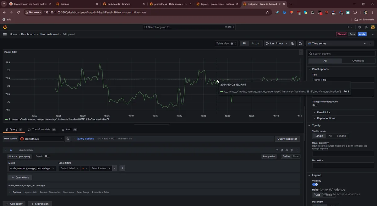
ローカルで記録したram使用率をprometheusに入れてprometheusでチャートの簡易チェック、grafanaで試しチャーティング。
dockerは面倒だったのでどちらもバイナリで動かしている。
prometheus ↓

grafana ↓

prometheusとgrafanaの違いがどうしても分かれなくてchatgptと10分くらいレスバしてたら完全に解けた。(なんでprometheusだけじゃだめなの?なんでgrafanaだけじゃだめなの?と)
はじめからprometheusはTSDB、つまりデータベースだと言ってくれたらすぐ理解できたのに(公式に書いてあるけど…
だからgrafanaを入れてから見てみるとmongodbにも繋げられると出ている。この一覧を最初に見せてほしかった…。
csv、json、sqlite、mysql/postgres、そしてprometheus。色々接続できるらしい。
面白そうなのはgoogleスプレッドシートとかもある。
netdataとかgoogleアナリティクスもあった。

本命は、nginxのログ分析。あるいはアクセス分析(トラッキング・行動・プロダクト分析)という言い方がいいか。
複雑すぎだろ…と消耗してたけどプロセスが分かればやることは明確に分かった。たぶんもうやろうと思えば幾時間かで実装できる。
これでできれば、umamiだとかアクセス分析ツール導入の動機が減る。
というかumamiはまじで使わせる気がないと思う。インストール時のビルドがまずできない。next製だからハックしたいのに、どれだけ重くしてるのだか。だから自分で全部実装したほうが早そうだと思っている。