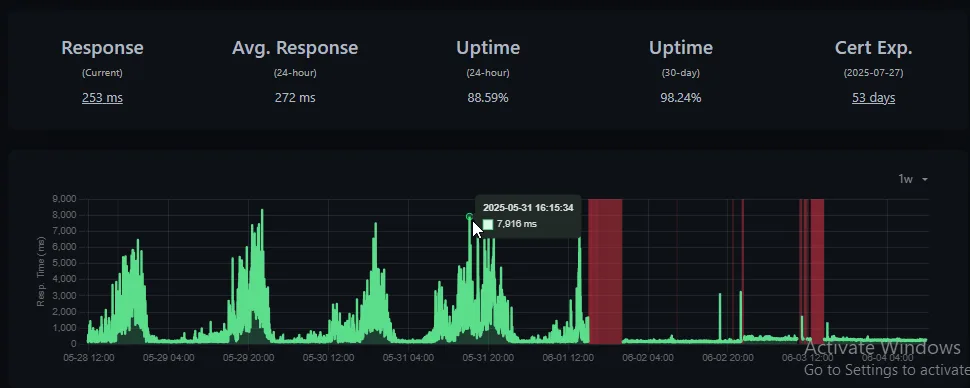
自宅のインターネット環境を抜本改善して、nonbuzなど運用中サービスも速度改善しました(nonbuzの場合 max 7秒 ttfb → 250ミリ秒 安定 まだ最適化中なのでたまに落とすかもしれません 