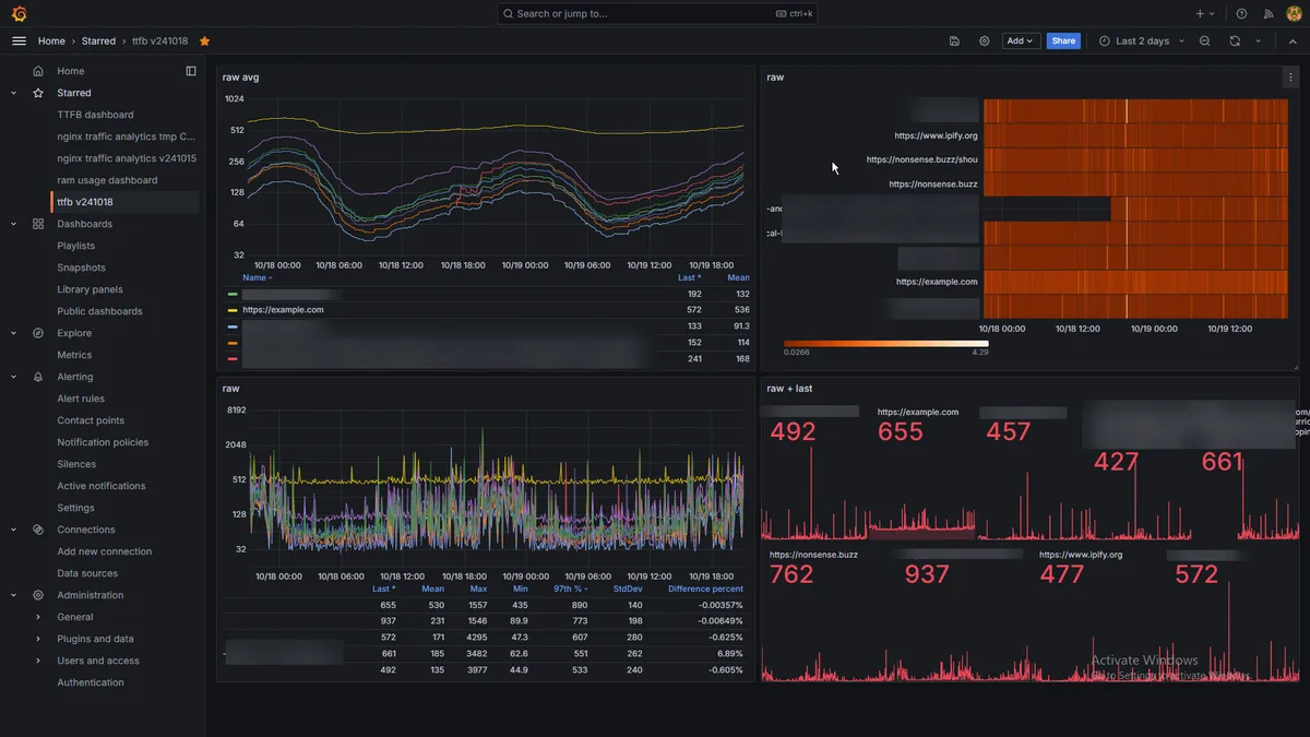
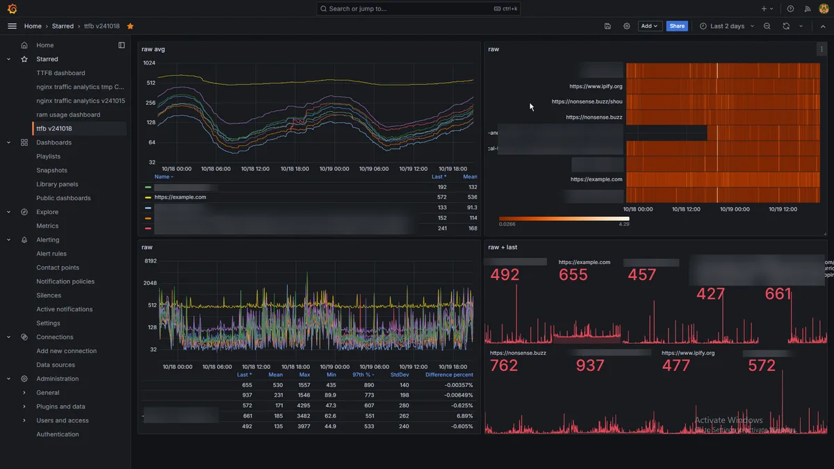
grafanaにてttfb(ping・rtt)の分析。昨日くらいにセットアップして走らせていた。
面白い図。安定?してくれているっぽいのはいい。
example .comだけ異色。僕のサイト群、サーバーだけでなくipifyとか他のも含めているから、でもipifyとは連動している。
example .comだけ…超安定してるっぽい。これは何なんだろうな
しかしgrafanaは面白い。
使えるようになるまでの学習曲線がっていうか敷居めっちゃ高いけど(grafanaがっていうよりデータの用意、整形、サーバ設定、何よりprometheusとpromqlを含めた諸々が)
